TradingView에서 BTCC를 사용해 암호화폐 거래하는 방법
BTCC Support한 달 전
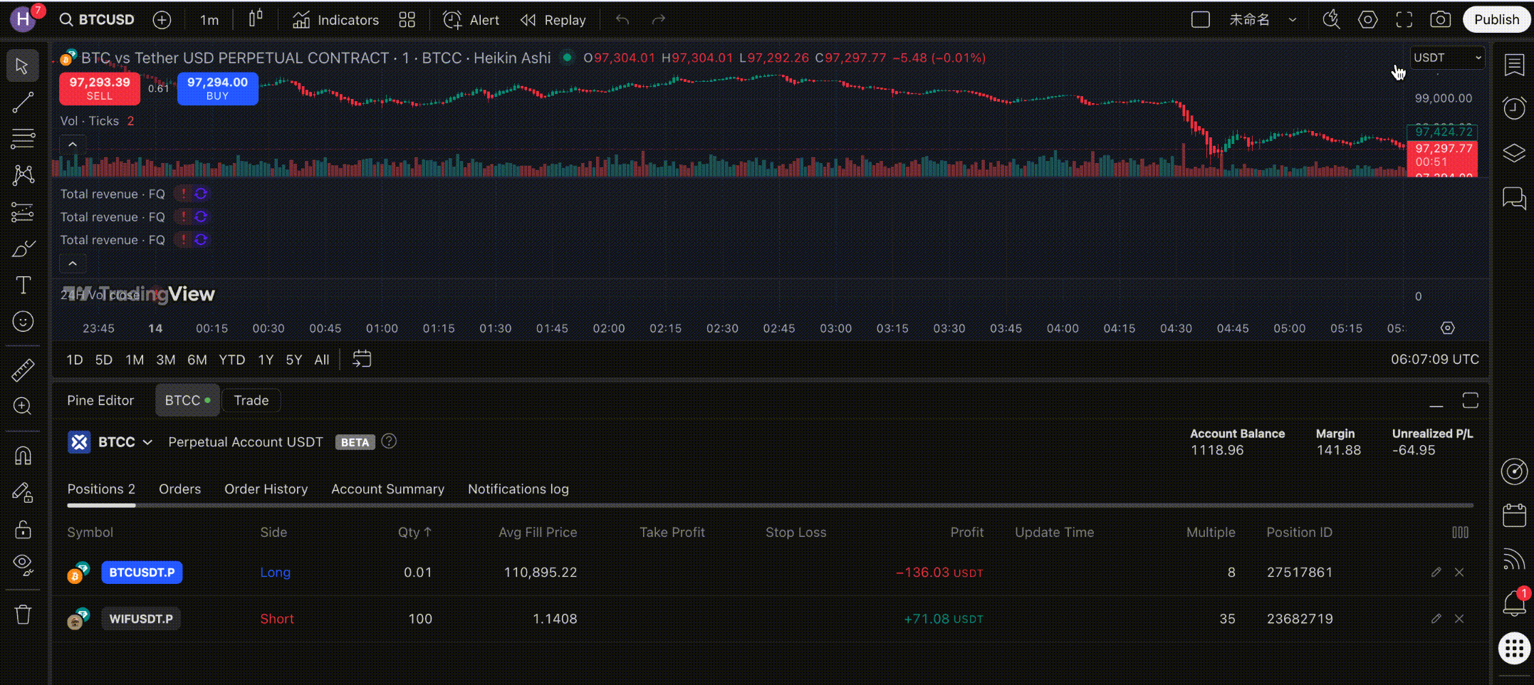
TradingView는 이제 BTCC 퍼페추얼 선물 거래를 연동하여, 사용자가 TradingView 거래 패널에서 직접 BTCC 계정으로 로그인할 수 있습니다.BTCC 계정을 TradingView와 연결하면, TradingView의 전문 차트 인터페이스에서 BTCC 무기한 선물 거래를 진행할 수 있습니다. (현재 TradingView는 BTCC 선물 거래만 지원하며, 선물 Pro 및 현물 거래는 아직 지원되지 않습니다.)
TradingView는 강력한 차트 및 기술 분석 도구를 제공하여, 트레이더가 더 현명한 결정을 내리고 시장 기회를 빠르게 포착할 수 있도록 돕습니다.
1. 통합 주요 기능 소개
• 고급 차트 기능
여러 기술 지표, 추세선 도구, 멀티 타임프레임 분석 등 TradingView의 전문 차트 기능을 활용할 수 있어 다양한 트레이딩 방식에 적합합니다.
• 향상된 거래 편의성
TradingView에서 시장 분석 후, BTCC 계정을 연결해 바로 주문을 제출할 수 있어 분석부터 거래까지 원스톱 환경을 제공합니다.
• 주문 데이터 실시간 동기화
BTCC 주문 데이터는 TradingView와 실시간으로 동기화되며
TradingView 앱/웹, BTCC 앱/웹 등 여러 플랫폼·디바이스에서 동시에 확인할 수 있어 거래 효율이 높아집니다.
• 다양한 포지션 모드 지원
BTCC의 단일 포지션, 헤지 모드, 카피 트레이딩, 리드 트레이딩 등 다양한 주문 모드와 완전히 호환됩니다.
• 다양한 거래 상품 지원
토큰화 주식, 상품 토큰을 포함한 BTCC의 400+ 개 무기한 선물 거래 페어를 모두 이용할 수 있습니다.
• 고배율 레버리지 제공
최대 500x 레버리지의 BTCC 무기한 선물 거래가 가능해 전략 운영의 유연성이 높습니다.
• 빠른 상품 검색 기능
TradingView 검색창에 “BTCC:” 를 입력하면 모든 거래 상품을 즉시 확인할 수 있습니다.
• PRO / Ultimate 기능 호환
사용자는 TradingView의 전문 멤버십 기능을 활용할 수 있습니다(TradingView 구독 필요).
2. TradingView에서 BTCC로 거래하는 방법
1단계: TradingView 계정 로그인
TradingView 웹사이트로 이동하여 우측 상단 계정 아이콘을 클릭해 로그인합니다.
계정이 없다면 "시작하기"를 클릭해 이메일 또는 SNS로 새 계정을 등록할 수 있습니다.
2단계: BTCC 거래 페어 검색
검색창에 “BTCC:” 를 입력하면 전체 거래 페어를 볼 수 있습니다.
또는 “BTCC:+코인명” 으로 원하는 페어를 바로 찾을 수 있습니다.
또한 “사람 찾기” 탭에서 “BTCC” 를 검색해 BTCC 공식 프로필을 찾을 수 있습니다.
3단계: BTCC 거래 계정 연결
아무 차트 화면이나 열고 아래로 스크롤해 거래 패널(Trading Panel) 을 확인합니다.
거래소 목록에서 BTCC를 선택합니다.
보이지 않는 경우 “모든 브로커 보기”를 클릭하거나 “BTCC”를 검색하세요.
BTCC를 선택한 뒤, BTCC 계정 아이디와 비밀번호를 입력하고 “Connect”를 눌러 연결합니다.
4단계: 거래 시작
연결이 완료되면 TradingView 차트 화면에서 바로 선물 거래를 진행할 수 있습니다.
주문 패널에서 주문 정보를 입력하고 매수(Buy) 또는 매도(Sell) 를 선택합니다.
BTCC 무기한 선물의 주문 내역도 자동으로 TradingView와 동기화됩니다.
5단계: 거래 및 계정 설정 관리
주문 패널에서 보유 포지션을 확인하고 수정하거나 청산할 수 있습니다.
차트 설정에서 계정 모드 및 매개변수를 조정하여 더 빠르고 효율적인 거래 환경을 만들 수 있습니다.
추천 설정:
• 매수/매도 버튼 — 차트에서 바로 원클릭으로 주문 가능
• 포지션 및 주문 표시 — 모든 보유 포지션, 예약 주문, 스탑레벨 표시
• 포지션 반전 버튼 — 롱 ⇄ 숏 즉시 반전
• 손익(PnL) 표시 — 실시간 손익을 차트에 표시
• 체결 마크(Execution Marks) — 거래 체결 위치를 차트에 표시
• 체결 라벨(Execution Labels) — 거래별 텍스트 라벨 표시(원하면 해제 가능)
• 확장 가격선(Extended Price Lines) — 가격 레벨을 차트 전체로 확장하여 가독성 향상
즉시 주문 기능 활성화 (One-Click Trading)
TradingView의 One-Click Trading 기능을 활성화하면 차트에서 바로 주문을 실행할 수 있습니다.
주문창을 열 필요 없이 수량 계산기에서 거래 규모를 설정해 즉시 주문할 수 있습니다.
활성화 방법:차트 설정 → Trading → One-Click Trading 체크 → 저장
주의사항:
• 매수/매도 버튼은 “거래 옵션”에서 자유롭게 ON/OFF 가능
• 첫 주문 전, 마진 모드를 선택해야 하며 이후 자동 저장됩니다
TradingView 헤지 모드 사용 방법
TradingView에서는 인터페이스에서 직접 헤지 모드(Hedge Mode)를 켤 수 없습니다.
BTCC 플랫폼에서 먼저 헤지 모드를 활성화해야 합니다.
활성화 단계:
1.BTCC 거래 플랫폼 로그인
2. Trade Settings → Position Mode 이동
3. 헤지 모드(Hedge Mode) 활성화
4. TradingView에서 BTCC 계정 재연결
설정 후, TradingView의 모든 거래는 BTCC에서 설정한 헤지 모드를 따라가며
같은 거래 페어에서 롱·숏 포지션을 동시에 보유할 수 있습니다.
3. 요약
TradingView는 이제 BTCC 무기한 선물 거래를 완전히 지원하며,강력한 차트 기능과 깊은 유동성을 결합해 보다 전문적이고 효율적인 거래 환경을 제공합니다.
시장 분석, 전략 테스트, 글로벌 트레이더와의 소통 등 어떤 방식으로 거래하든 BTCC × TradingView 통합은 더 스마트하고, 더 빠르고, 더 안전한 암호화폐 거래 경험을 제공합니다.
- 이용 약관
- 고객센터
- 온라인 고객 센터
- 문제 보고 & 보상
- [email protected]
빠른 링크
위험 알림: 암호화폐 거래는 전망이 밝은 산업으로 수익을 크게 낼 수도 있지만 그만큼 위험이 따릅니다. 특히 레버리지 거래는 이익이 확대되는 동시에 리스크도 수반해 커지니 암호화폐 시장, 레버리지 거래, 거래 규칙 등을 충분히 이해하고 거래하시기 바랍니다. 거래할 때는 감당이 가능한 리스크 범위 내에서 거래하는 것을 추천합니다.
세계에서 가장 오래 운영한 거래소, 안정적 운영 14주년 © 2011-2025 BTCC.com. All rights reserved
